Our mission
Helping owners, managers and design offices improve operational efficiency, reduce errors and accelerate the energy transition of buildings.
Our solutions
Welcome to our property and energy management platform, designed to provide a comprehensive and actionable overview of your buildings.
We are committed to providing you with reliable and intelligent tools that help you reduce costs, improve performance and accelerate your energy transition.

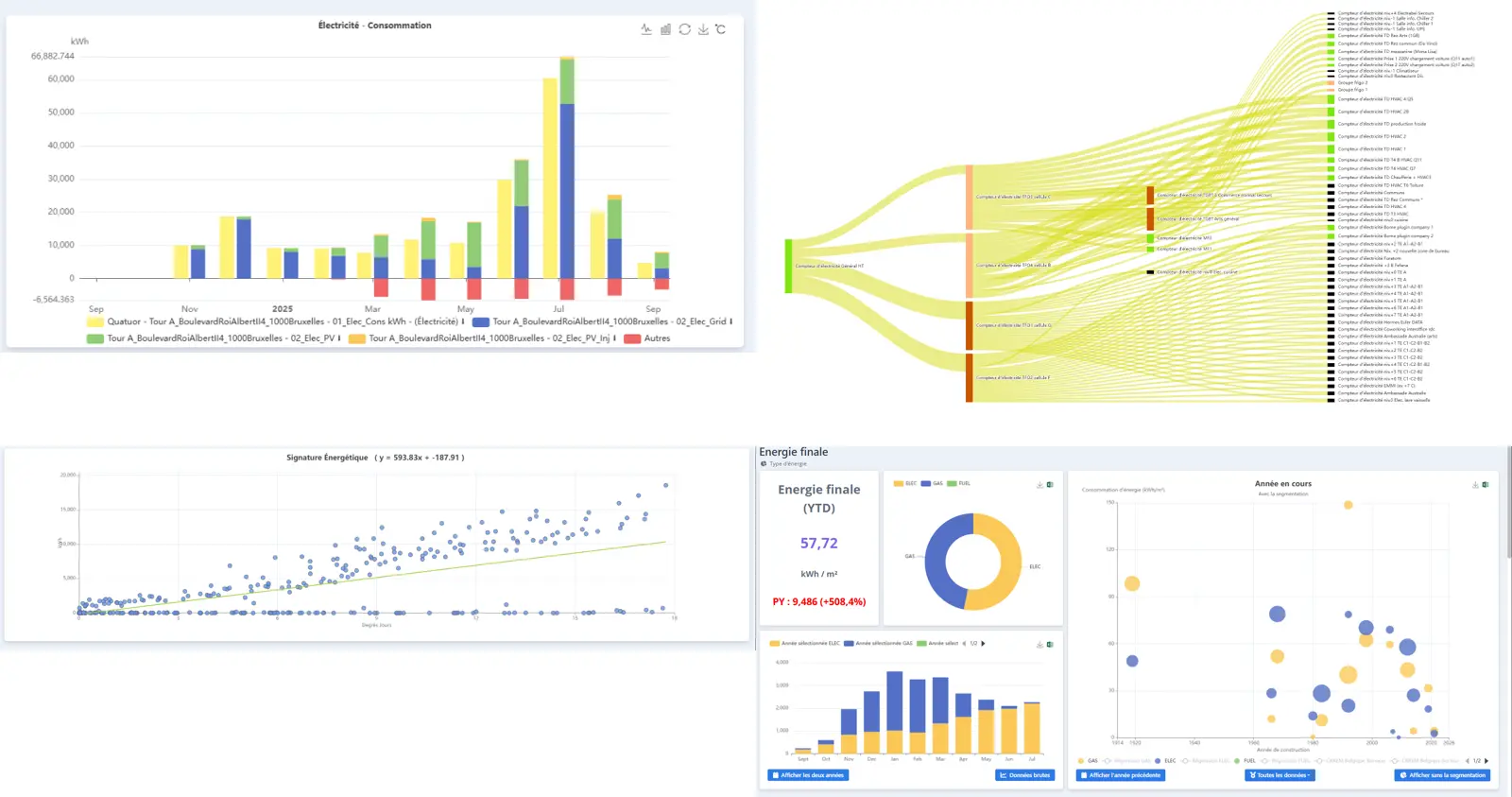
⚡ Energy Module
Maîtrisez vos consommations, détectez les fuites, et prédisez l’avenir énergétique de vos bâtiments grâce à l’IA prédictive.
Monitor your consumption (electricity, gas, water) in real time by usage and detect anomalies. Compare your emissions to CRREM trajectories, generate EPRA reports and activate predictive models to anticipate your needs.
A proven solution
Aiset has already been adopted by a large number of users. The platform is designed to support portfolios and projects of all sizes.
Buildings
Suivis sur Aiset
Meters
Users
A unique approach to users and the field
Grâce à nos échanges privilégiés avec les utilisateurs, AISET se distingue par une solution qui répond aux enjeux concrets des différents métiers de la gestion immobilière.
