Onze missie
AiEigenaren, beheerders en ontwerpbureaus helpen om de operationele efficiëntie te verbeteren, fouten te verminderen en de energietransitie van gebouwen te versnellen.
Onze oplossingen
Welkom op ons platform voor vastgoed- en energiebeheer, dat is ontworpen om u een volledig en bruikbaar overzicht van uw gebouwen te bieden.
Wij streven ernaar u betrouwbare en intelligente tools te bieden die u helpen uw kosten te verlagen, uw prestaties te verbeteren en uw energietransitie te versnellen.

📜 Regelgevingsmodule
Mis nooit meer een deadline: geautomatiseerde naleving , vereenvoudigde audits, beheersbare risico's.
Centraliseer uw nalevingsdocumenten en automatiseer het opvolgen van controles. Bekijk uw KPI's voor documentaanwezigheid en naleving, ontvang waarschuwingen voor deadlines en vereenvoudig uw regelgevingsaudits.

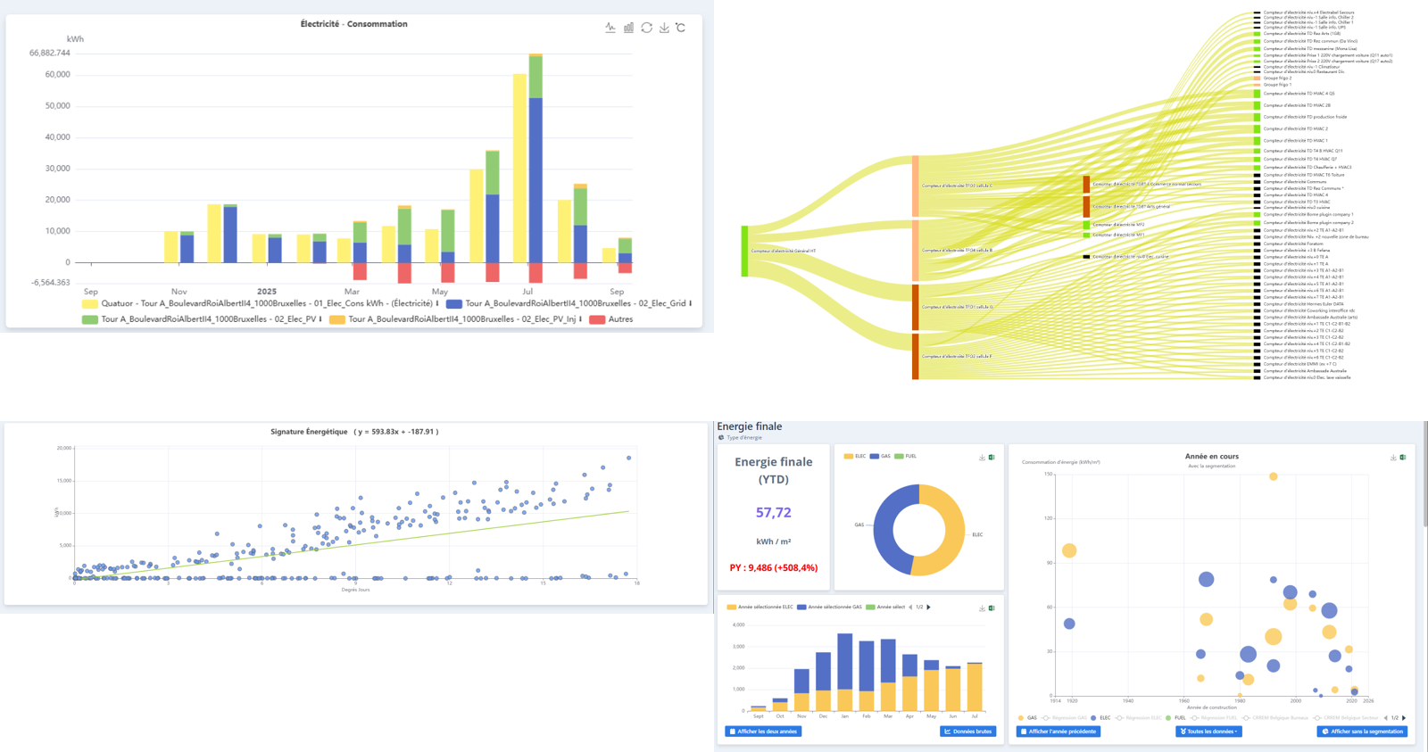
⚡ Energiemodule
Maîtrisez vos consommations, détectez les fuites, et prédisez l’avenir énergétique de vos bâtiments grâce à l’IA prédictive.
Volg uw verbruik (elektriciteit, gas, water) per gebruik in realtime en detecteer afwijkingen. Vergelijk uw emissies met de CRREM-trajecten, genereer EPRA-rapporten en activeer voorspellende modellen om te anticiperen op uw behoeften.
Een beproefde oplossing
Aiset is al door een groot aantal gebruikers omarmd. Het platform is geschikt voor het ondersteunen van portfolio's en projecten van elke omvang.
Gebowen
Suivis sur Aiset
Tellers
Gebruikers
Een unieke benadering van gebruikers en het terrein
Grâce à nos échanges privilégiés avec les utilisateurs, AISET se distingue par une solution qui répond aux enjeux concrets des différents métiers de la gestion immobilière.
